脫硫粉立式磨機生產廠家帶您了解石灰石/石灰-石膏法煙氣脫硫原理與流程

脫硫粉立式磨機生產廠家
桂林鴻程是脫硫粉立式磨機生產廠家,我們生產的脫硫立式磨在石灰石/石灰-石膏法煙氣脫硫項目中得到了廣泛的應用和認可。今天就由鴻程小編為您介紹一下石灰石/石灰-石膏法煙氣脫硫原理與流程。
石灰石/石灰-石膏法煙氣脫硫原理是采用石灰石或石灰作為脫硫吸收劑,石灰石經脫硫立式磨破碎磨細成粉狀與水混合攪拌成吸收漿液,當采用石灰為吸收劑時,石灰粉經消化處理后加水制成吸收劑漿液。在吸收塔內,吸收漿液與煙氣接觸混合,煙氣中的二氧化硫與漿液中的碳酸鈣以及鼓入的氧化空氣進行化學反應從而被脫除,最終反應產物為石膏。
石灰石/石灰-石膏法煙氣脫硫反應過程:
(1)吸收
SO2 + H2O—> H2SO3
SO3 + H2O—> H2SO4
(2)中和
CaCO3 + H2SO3 —> CaSO3+CO2 + H2O
CaCO3 + H2SO4 —> CaSO4+CO2 + H2O
CaCO3 +2HCl—> CaCl2+CO2 + H2O
CaCO3 +2HF —>CaF2+CO2 + H2O
(3)氧化
2CaSO3+O2—>2CaSO4
(4)結晶
CaSO4+ 2H2O —>CaSO4 ·2H2O

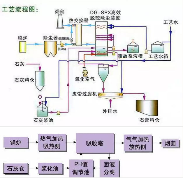
石灰石/石灰-石膏法煙氣脫硫工藝
石灰石/石灰-石膏法煙氣脫硫流程:鍋爐/窯爐—>除塵器—>引風機—>吸收塔—>煙囪。來自于鍋爐或窯爐的煙氣經過除塵后在引風機作用下進入吸收塔,吸收塔為逆流噴淋空塔結構,集吸收、氧化功能于一體,上部為吸收區,下部為氧化區,經過除塵后的煙氣與吸收塔內的循環漿液逆向接觸。其工藝特點為:
(1)脫硫效率高,可保證95%以上;
(2)應用最為廣泛、技術成熟、運行可靠性好;
(3)對煤種變化、負荷變化的適應性強,適用于高硫煤;
(4)脫硫劑資源豐富,價格便宜;
(5)可起到進一步除塵的作用。
石灰石/石灰-石膏法煙氣脫硫工藝應用廣泛,技術成熟,對煙氣負荷、煤種變化適應性好,脫硫效率高,對于高硫煤和環保排放要求嚴格的工況尤為適合,目前被廣泛應用于燃煤發電鍋爐、熱電聯產鍋爐、集中供熱鍋爐、燒結機、球團窯爐、焦化爐、玻璃窯爐等煙氣脫硫,市場前景廣闊。因此,許多老板著眼于投資石灰石脫硫粉生產,而聯系我們采購脫硫粉立式磨機設備。桂林鴻程脫硫粉立式磨機生產廠家以市場為導向,公司深入了解市場發展行情,加快科技創新步伐,生產出專業的脫硫立式磨,該設備具有破碎、干燥、粉磨、輸送于一體的性能,粉磨效率高,能耗低,單機生產能力大,自動化程度高,設備使用壽命長,整個系統震動小,噪音低,全負壓運行,無粉塵外溢,采用新型磨輥限位裝置和密封裝置,密封更加可靠,抑爆性能更加優異,是滿足脫硫石灰石制粉需求的先進設備。如果您也有脫硫立式磨采購需求,歡迎聯系鴻程脫硫粉立式磨機生產廠家了解設備詳情,聯系電話:18878317066 蔣工。